好记性不如烂笔头

OneMuggle由在下创建,最主要的原因是本人善于忘记哈,索性建一个博客用来记录。之前尝试过用语雀来记录,后来放弃了,开始尝试用建站的方式来记录,由此可见在建站的方面在下也是一个小白哈。

独乐乐不如众乐乐

既然在下的博客主要是用来记录和分享经验,那么希望能通过大家的推荐,让博客变得更加丰富。如果你有好的软件、影音或者文章推荐,欢迎分享给我。我会把这些推荐整理并记录在博客中,大家共同提升。请通过电子邮件将你的推荐信息发送给在下: onemuggle@qq.com

往事

  • 23年某天无意间发现了一个有意思的建站教程(网站效果及其简约):手把手教你用Vuepress搭建个人博客 ,在下按照教程终于实现了一个像样的网站,之前的太那啥了连自己都看不下去的那种样式。
  • 23年下半年,初次尝试用 WordPress 建站,当时主题用的是 Argon 在下还是挺喜欢这个主题的,主题是免费的哈,跳转地址里面有效果图可以看一下,只是作者没再更新了。
  • 24年下半年开始发现WordPress很是臃肿的(对于虚拟机来说有点卡),想了想还是再找一个简约一点的,于是就找到了这个 Typecho ,主题方面选择了目前还在坚持维护的哈,主要还是图省事。

🎉 OneMuggle 一周年回顾

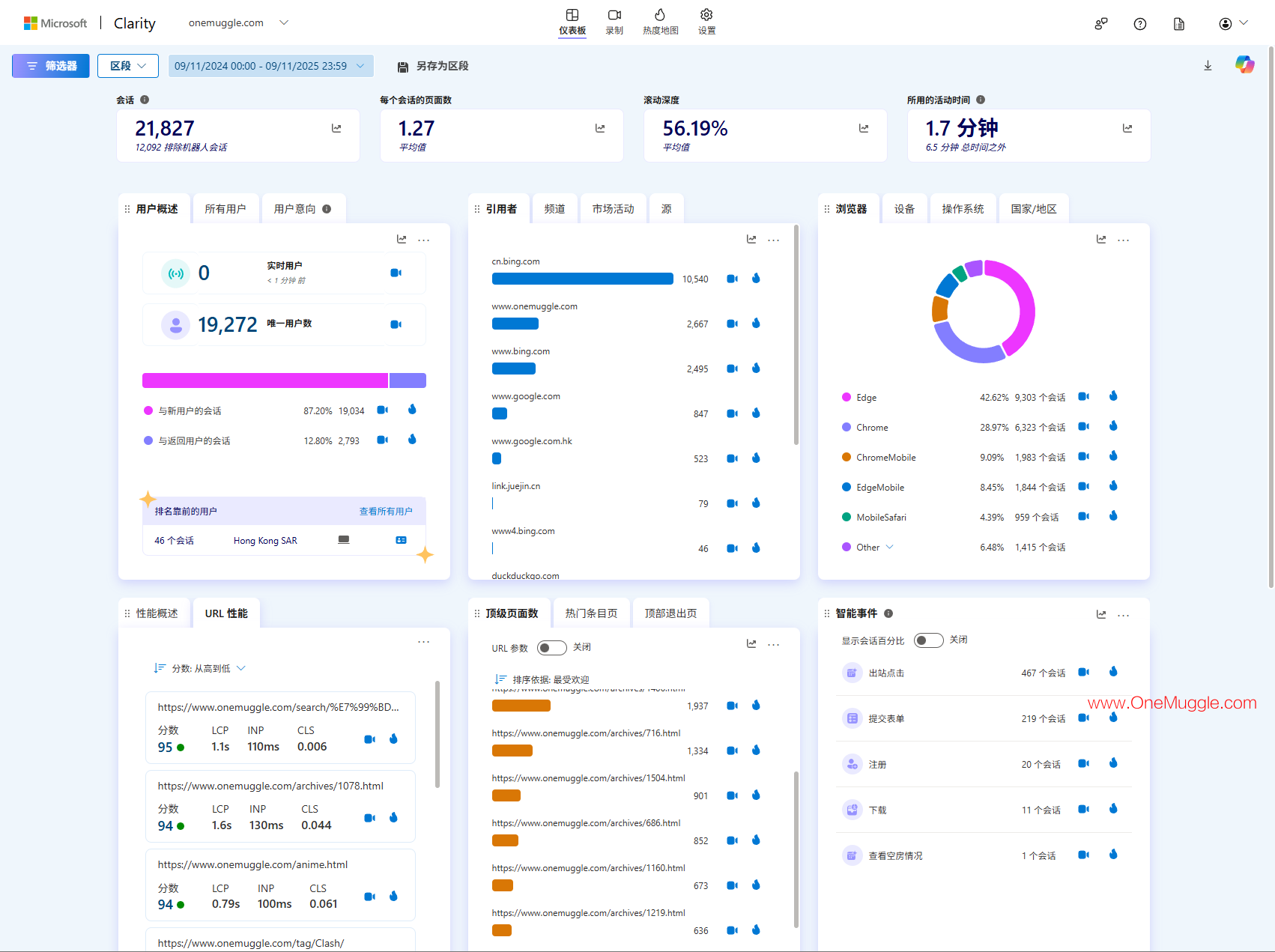
截至 2025年09月12日 12:31,网站已顺利运行一年。这一年里,有几篇文章带来了意外的流量高峰,数据短期异常,随后逐渐回归常态。心态也经历了从兴奋到落差,再到平常心。能走到今天,至少没有半途而废。整体来看,网站确实在解决部分网友的问题,也算发挥了一点小价值。

至于现实情况,OneMuggle站点收益大约 1 美元/月,虽然规模有限,但至少在持续积累——按这个节奏,十年后也能兑现一杯奶茶(结算到账)。未来仍会按照既定节奏前进,不急不躁,稳步更新,让它慢慢沉淀。

一周年数据

2025-09-12_12-21-24.png 2025-09-12_12-29-25.png

免责声明

  1. 本网站所提供的信息仅供参考,旨在交流和学习。
  2. 本网站致力于确保信息的准确性和及时性,但对因信息错误、遗漏或更新延迟引起的任何损失或损害不承担责任。
  3. 本网站可能包含外部链接或第三方内容,对于这些内容的准确性、合法性或可靠性,本网站不承担任何责任。
  4. 使用本网站的信息前,请自行验证相关内容的准确性和适用性。
  5. 本网站所收集的资源仅用于交流学习,不得用于其他用途。如发现侵权情况,请及时与本网站联系,我们将立即删除相关内容。
  6. 对于由本网站引起的任何异议及纠纷,本网站不承担任何民事或刑事法律责任。
  7. 通过阅读和使用本网站及其相关动态,包括提供的网页链接和资源,即表示您已阅读并同意本免责声明的所有内容。如不同意本免责声明的内容,请立即停止使用本网站及其相关动态。
  8. 本网站保留对本网站及其相关动态内容的最终解释权,并有权修改上述条款或任何附加条款。修改后的条款将在公布后的十四天或更长时间内生效,不具有追溯力。然而,针对新发布的条款或因法律原因所做的修改将立即生效。如不同意服务条款的修改,您应停止使用本网站及其相关动态。
如果觉得我的文章对你有用, 请我喝杯咖啡吧 ☕